Cart
Custom content

This is custom content

Slide thumbnail

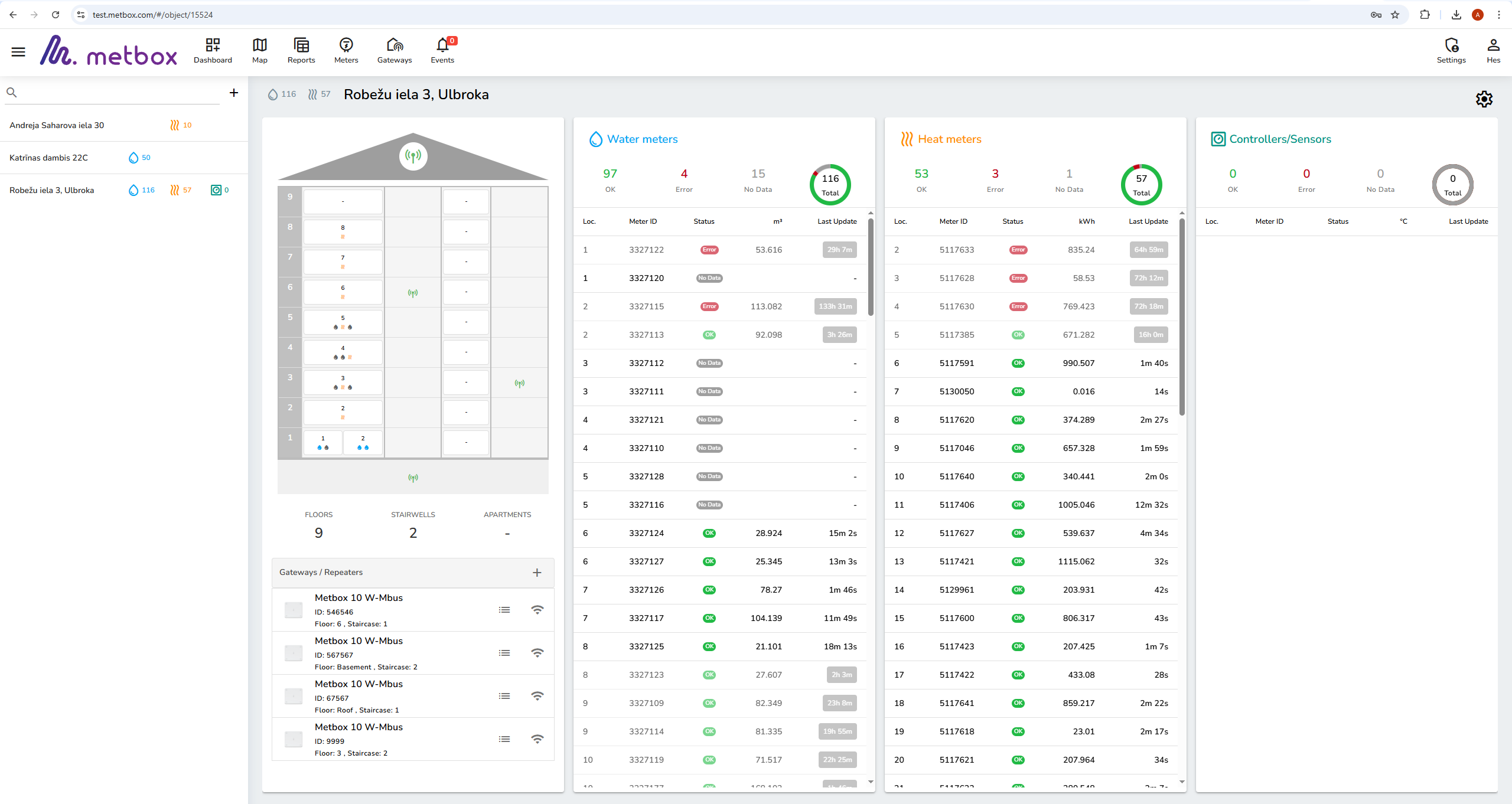
User-Friendly Dashboard

Access all your meters in one clear interface. View real-time readings, device status and communication health from any device. Simple navigation makes daily monitoring fast and efficient.

Analytics

Understand consumption patterns with visual charts and detailed data views. Detect anomalies, track trends and make informed operational decisions.

Reporting

Generate quick, exportable reports for billing, consumption summaries and device performance. Automate report delivery to keep your team updated.

Alerts

Get instant notifications for abnormal usage, tampering, communication issues or low battery events. Customisable alerts help you react quickly and reduce downtime.

This website uses cookies to ensure you get the best experience on our website